Les Trackers sont disponibles pour les clients AI Assist dans le cadre de l’offre payante AI Assist. Les Trackers fournissent aux managers des analyses conversationnelles de haut niveau sur des sujets clés dans les appels retranscrits.
Les Trackers permettent aux clients de :
- Suivre les sujets de conversation dans les appels retranscrits, avec des statistiques telles que l’adoption du sujet, l’évolution du sentiment, et plus encore
- Obtenir des informations métier sur les sujets qui comptent le plus pour leur équipe
- Surveiller l’adoption de nouvelles initiatives, comprendre les points de friction des clients et des équipes, et concentrer les revues d’appels sur les sujets critiques pour l’entreprise
Qui a accès
- Les Propriétaires, Admins et Superviseurs disposant d’une licence AI Assist attribuée ont accès à la page Trackers et peuvent créer, modifier et supprimer des trackers.
- L’analyse recherche les mots-clés définis dans les conversations avec des transcriptions en anglais, français, espagnol, allemand, néerlandais, italien et portugais.
- La recherche de mots-clés est exacte. Elle recherche uniquement les mots-clés saisis par l’utilisateur et ne prend pas en charge la traduction automatique. Par exemple, une recherche sur le mot-clé anglais cat ne recherchera pas automatiquement le mot-clé allemand Katze.
- L’analyse est disponible dans l’onglet Trackers sous AI Assist dans le menu de navigation de gauche.
- Jusqu’à 25 trackers peuvent être créés par entreprise.
.
Important: Aircall prend en charge AI Assist et AI Assist Pro dans 24 langues, réparties sur deux niveaux de couverture. Voici ce que vous pouvez attendre de chacun :
Langues vérifiées : anglais, français, espagnol, allemand, néerlandais, portugais, italien.
Langues disponibles : 17 langues supplémentaires en Europe de l’Est, dans les pays nordiques et dans d’autres régions (polonais, roumain, bulgare, tchèque, hongrois, slovaque, croate, russe, catalan, ukrainien, suédois, norvégien, danois, finnois, turc, grec, filipino). Celles-ci sont proposées dans la mesure du possible :
• La précision n’a pas été validée selon le même standard que pour les langues vérifiées
• La qualité peut varier selon l’accent, le vocabulaire du secteur et les conditions audio
• Les modèles de playbook prédéfinis ne sont pas disponibles (les playbooks personnalisés fonctionnent toujours)
Si vous dépendez de la transcription ou de la qualité des résultats IA pour un workflow critique pour l’entreprise, nous vous recommandons d’utiliser une langue vérifiée lorsque cela est possible, ou de tester les langues supplémentaires sur un échantillon représentatif de vos appels. Veuillez consulter nos CGU.
Types de mots-clés
Les Trackers prennent en charge deux types de filtres de mots-clés qui déterminent comment les appels sont associés en fonction du contenu de la transcription.
Types de filtres de mots-clés
Deux champs sont utilisés pour configurer le comportement des mots-clés :
| Type | Champ | Comportement |
|---|---|---|
| Inclure des mots-clés | queryTerms | Associe les appels dans lesquels au moins un mot-clé est trouvé dans la transcription (logique OU). |
| Exclure des mots-clés | excludeQueryTerms | Rejette les appels dans lesquels un mot-clé est trouvé. Si présent, l’appel n’est pas associé. |
Modes de combinaison
Vous pouvez configurer des trackers avec des mots-clés à inclure, des mots-clés à exclure, ou les deux :
| Mode | Inclure des mots-clés | Exclure des mots-clés | Résultat |
|---|---|---|---|
| Inclure uniquement | Obligatoire | — | Associe les appels contenant les mots-clés inclus. Il s’agit du comportement d’origine. |
| Exclure uniquement | — | Obligatoire | Associe les appels qui ne contiennent pas les mots-clés exclus. |
| Les deux (recommandé) | Obligatoire | Obligatoire | Associe les appels qui contiennent les mots-clés inclus et ne contiennent pas les mots-clés exclus. |
Important: Les trackers avec exclusion uniquement peuvent générer un très grand volume de correspondances, car ils incluent tous les appels dans lesquels les mots spécifiés sont absents. Pour réduire le périmètre, combinez les mots-clés exclus avec des mots-clés inclus.
Conseil: Au moins un mot-clé à inclure ou un mot-clé à exclure doit être fourni. Vous ne pouvez pas créer un tracker si les deux champs sont vides.
Fonctionnalité
Suivre un sujet
Les Trackers sont basés sur des mots, termes ou expressions spécifiques mentionnés dans vos conversations. Lorsque vous configurez un tracker, il recherche les appels contenant les mots-clés définis et indexe ces appels dans le tracker.
Créer, modifier et supprimer un tracker
Créer
- Dans AI Assist, accédez à l’onglet Trackers.
- Cliquez sur Suivre un nouveau sujet.
- Dans la fenêtre contextuelle, saisissez un Nom du tracker significatif et unique. Il ne doit pas déjà exister un autre tracker portant le même nom.
- Saisissez les termes et expressions que vous souhaitez suivre dans le champ Mots-clés. Appuyez sur Entrée après chaque mot-clé ou expression.
- Si vous ajoutez plusieurs mots-clés séparés par une virgule puis appuyez sur Entrée, ils sont traités comme une seule expression et non comme des mots-clés distincts.
- Si nécessaire, affinez le périmètre de la recherche en cliquant sur Ajouter des filtres. Les Trackers peuvent être filtrés par : Type d’appel, Utilisateurs, Numéros et Dit par.
- Cliquez sur Appels correspondants la semaine dernière pour voir combien d’appels ont correspondu aux mots-clés définis au cours des 7 derniers jours. Si aucun appel ne correspond, vous pouvez ajuster les mots-clés ou créer le tracker quand même et laisser les appels futurs l’alimenter.
- Cliquez sur Enregistrer pour terminer la création du tracker.
Modifier, dupliquer et supprimer
- Cliquez sur l’icône de modification à côté de Suivre un nouveau sujet pour renommer, modifier, dupliquer ou supprimer un tracker. Les Trackers peuvent être entièrement modifiés après leur création. Vous pouvez mettre à jour à tout moment le nom du tracker, les mots-clés, les filtres utilisateur et les filtres de numéro.
Remarque: Les modifications ne sont pas rétroactives. La suppression d’un mot-clé ou d’un filtre ne retire pas les anciens appels correspondants des données historiques du tracker. L’ajout d’un mot-clé ou d’un filtre s’applique uniquement aux appels futurs.
- Cliquez sur l’icône de duplication, juste après le bouton de modification, pour dupliquer le tracker. La duplication d’un tracker ouvre une nouvelle fenêtre contextuelle avec les critères actuels du tracker préremplis, que vous pouvez ensuite modifier.
La suppression d’un tracker est définitive et supprime toutes les statistiques associées à ce tracker.
Remarque: Il n’est pas possible de supprimer un tracker pendant que le processus de backfill est en cours.
Backfill
Lorsqu’un tracker est créé, une semaine d’appels est rétroactivement remplie. Cela signifie :
- La recherche par mots-clés indexe rétroactivement les conversations contenant les mots-clés définis des 7 derniers jours.
- Le backfill peut prendre de quelques secondes à quelques minutes pour se terminer et pour que le tracker se remplisse avec des données.
- Pour les trackers avec de nombreux appels correspondants, le backfill peut prendre plus de temps.
Cliquez sur Actualiser le statut pour vérifier si le processus de backfill est toujours en cours.
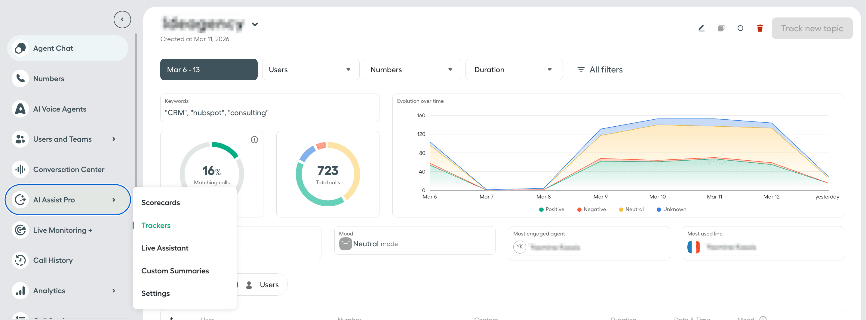
Statistiques du tracker
Afficher et filtrer les statistiques
Sélectionnez un tracker pour visualiser ses statistiques. Vous pouvez filtrer les statistiques du tracker par : Utilisateurs, Numéros, durée, Date, Type, Clients et Humeur.
Dans l’onglet Conversations, cliquez sur Aperçu à côté d’un appel pour afficher les extraits de conversation contenant les mots-clés suivis, ainsi que le résumé, les sujets clés, les Tags et les Notes de l’appel.
Si aucun appel ne correspond aux critères du tracker et aux filtres sélectionnés, la page et les graphiques seront vides.
Métriques
| Métrique | Description |
|---|---|
| Appels correspondants | Pourcentage d’appels avec transcriptions qui contiennent les mots-clés suivis, parmi les appels analysés avec transcriptions. |
| Nombre total d’appels | Nombre total d’appels avec transcriptions qui contiennent les mots-clés suivis, parmi les appels analysés avec transcriptions. |
| Évolution dans le temps | Graphique montrant, au fil du temps, le nombre total d’appels avec transcriptions contenant les mots-clés suivis, ventilé par humeur positive, négative, neutre ou inconnue du client. |
| Durée d’appel | Durée moyenne des appels avec transcriptions qui contiennent les mots-clés suivis. |
| humeur du client | Catégorie d’humeur du client avec la part la plus élevée d’appels avec transcriptions contenant les mots-clés suivis. Inconnue apparaît pour les appels pour lesquels l’humeur du client ne peut pas être calculée, par exemple lorsque Aircall ne calcule pas l’analyse du sentiment pour les appels audio de moins de 2 minutes. |
| Agent le plus engagé | Nom de l’agent ayant la part la plus élevée d’appels avec transcriptions contenant les mots-clés suivis. |
| Ligne la plus utilisée | Nom du numéro Aircall ayant la part la plus élevée d’appels avec transcriptions contenant les mots-clés suivis. |
| Onglet Conversations | Affiche la liste des appels avec transcriptions contenant les mots-clés suivis. |
| Onglet Utilisateurs | Affiche la liste des agents ayant participé à des appels avec transcriptions contenant les mots-clés suivis. |
Remarque: L’onglet Utilisateurs affiche actuellement uniquement les 10 premiers agents ayant participé à des appels avec transcriptions contenant les mots-clés suivis.