Los Trackers están disponibles para los clientes de AI Assist como parte de la oferta de pago de AI Assist. Los Trackers proporcionan a los managers inteligencia conversacional de alto nivel sobre temas clave en las llamadas transcritas.
Los Trackers permiten a los clientes:
- Hacer seguimiento de los temas de conversación en las llamadas transcritas, con estadísticas como la adopción de temas, la evolución del sentimiento y más
- Obtener inteligencia empresarial sobre los temas que más importan a su equipo
- Supervisar la adopción de nuevas iniciativas, comprender los puntos de fricción de los clientes y del equipo, y centrar las revisiones de llamadas en temas críticos para el negocio
Quién tiene acceso
- Los Propietarios, Administradores y Supervisores con una licencia de AI Assist asignada tienen acceso a la página de Trackers y pueden crear, editar y eliminar trackers.
- El análisis busca las palabras clave definidas en conversaciones con transcripciones en inglés, francés, español, alemán, neerlandés, italiano y portugués.
- La búsqueda de palabras clave es exacta. Solo busca las palabras clave introducidas por el usuario y no admite traducción automática. Por ejemplo, una búsqueda de la palabra clave en inglés cat no buscará automáticamente la palabra clave en alemán Katze.
- El análisis está disponible en la pestaña Trackers dentro de AI Assist en el menú de navegación izquierdo.
- Se pueden crear hasta 25 trackers por empresa.
.
Importante: Aircall es compatible con AI Assist y AI Assist Pro en 24 idiomas, distribuidos en dos niveles de cobertura. Esto es lo que puede esperar de cada uno:
Idiomas verificados: inglés, francés, español, alemán, neerlandés, portugués, italiano.
Idiomas disponibles: 17 idiomas adicionales de Europa del Este, los países nórdicos y otras regiones (polaco, rumano, búlgaro, checo, húngaro, eslovaco, croata, ruso, catalán, ucraniano, sueco, noruego, danés, finés, turco, griego, filipino). Se ofrecen sobre la base del mejor esfuerzo:
• La precisión no se ha validado con el mismo estándar que los idiomas verificados
• La calidad puede variar según el acento, el vocabulario del sector y las condiciones del audio
• Las plantillas predefinidas de playbooks no están disponibles (los playbooks personalizados siguen funcionando)
Si depende de la calidad de la transcripción o del resultado de la IA para un flujo de trabajo crítico para el negocio, recomendamos usar un idioma verificado cuando sea posible, o probar los idiomas adicionales con una muestra representativa de sus llamadas primero. Consulte nuestros T&C.
Tipos de palabras clave
Los Trackers admiten dos tipos de filtros de palabras clave que determinan cómo se emparejan las llamadas según el contenido de la transcripción.
Tipos de filtros de palabras clave
Hay dos campos que se utilizan para configurar el comportamiento de las palabras clave:
| Tipo | Campo | Comportamiento |
|---|---|---|
| Incluir palabras clave | queryTerms | Encuentra llamadas en las que se encuentra al menos una palabra clave en la transcripción (lógica OR). |
| Excluir palabras clave | excludeQueryTerms | Rechaza las llamadas en las que se encuentra cualquier palabra clave. Si está presente, la llamada no se empareja. |
Modos de combinación
Puede configurar trackers usando palabras clave incluidas, palabras clave excluidas o ambas:
| Modo | Incluir palabras clave | Excluir palabras clave | Resultado |
|---|---|---|---|
| Solo incluir | Obligatorio | — | Encuentra llamadas que contienen las palabras clave incluidas. Este es el comportamiento original. |
| Solo excluir | — | Obligatorio | Encuentra llamadas que no contienen las palabras clave excluidas. |
| Ambos (recomendado) | Obligatorio | Obligatorio | Encuentra llamadas que contienen palabras clave incluidas y no contienen palabras clave excluidas. |
Importante: Los trackers de solo exclusión pueden generar un volumen muy alto de coincidencias porque incluyen cada llamada en la que las palabras especificadas están ausentes. Para limitar el alcance, combine palabras clave excluidas con palabras clave incluidas.
Consejo: Se debe proporcionar al menos una palabra clave incluida o una palabra clave excluida. No puede crear un tracker con ambos campos vacíos.
Funcionalidad
Hacer seguimiento de un tema
Los Trackers se basan en palabras, términos o frases específicas que se mencionan en sus conversaciones. Cuando configura un tracker, este busca llamadas que contengan las palabras clave definidas e indexa esas llamadas en el tracker.
Crear, editar y eliminar un tracker
Crear
- En AI Assist, vaya a la pestaña Trackers.
- Haga clic en Track new topic.
- En la ventana emergente, introduzca un nombre del tracker que sea significativo y único. No debe haber otro tracker con el mismo nombre.
- Introduzca los términos y frases que desea rastrear en el campo Keywords. Pulse Enter después de cada palabra clave o frase individual.
- Si agrega varias palabras clave separadas por una coma y luego pulsa Enter, se tratan como una sola expresión, no como palabras clave independientes.
- Si es necesario, refine el alcance de la búsqueda haciendo clic en Add filters. Los Trackers pueden filtrarse por: Call type, Users, Numbers y Said by.
- Haga clic en Matching calls last week para ver cuántas llamadas coincidieron con las palabras clave definidas en los últimos 7 días. Si no hay llamadas coincidentes, puede ajustar las palabras clave o crear el tracker de todos modos y permitir que las llamadas futuras lo completen.
- Haga clic en Save para terminar de crear el tracker.
Editar, duplicar y eliminar
- Haga clic en el icono de edición junto a Track new topic para cambiar el nombre, editar, duplicar o eliminar un tracker. Los Trackers pueden editarse por completo después de su creación. Puede actualizar el nombre del tracker, las palabras clave, los filtros de usuario y los filtros de número en cualquier momento.
Nota: Las ediciones no son retroactivas. Eliminar una palabra clave o un filtro no elimina de los datos históricos del tracker las llamadas coincidentes del pasado. Agregar una palabra clave o un filtro solo se aplica a las llamadas futuras.
- Haga clic en el icono de duplicar, justo después del botón de edición, para duplicar el tracker. Duplicar un tracker abre una nueva ventana emergente con los criterios actuales del tracker ya completados, que luego puede modificar.
Eliminar un tracker es permanente y elimina todas las estadísticas asociadas a ese tracker.
Nota: No es posible eliminar un tracker mientras el proceso de backfill está en curso.
Backfill
Cuando se crea un tracker, se rellena una semana de llamadas. Esto significa que:
- La búsqueda de palabras clave indexa retroactivamente las conversaciones que contienen las palabras clave definidas de los últimos 7 días.
- El backfill puede tardar desde unos segundos hasta unos minutos en completarse y en que el tracker se complete con datos.
- Para trackers con muchas llamadas coincidentes, el backfill puede tardar más.
Haga clic en Refresh status para comprobar si el proceso de backfill sigue en curso.
Estadísticas del tracker
Ver y filtrar estadísticas
Seleccione un tracker para visualizar sus estadísticas. Puede filtrar las estadísticas del tracker por: Users, Numbers, Duration, Date, Type, Customers y Mood.
En la pestaña Conversations, haga clic en Preview junto a una llamada para ver los fragmentos de la conversación que contienen las palabras clave rastreadas, junto con el Resumen, Temas clave, Etiquetas y Notas de la llamada.
Si ninguna llamada coincide con los criterios del tracker y los filtros seleccionados, la página y los gráficos estarán vacíos.
Métricas
| Métrica | Descripción |
|---|---|
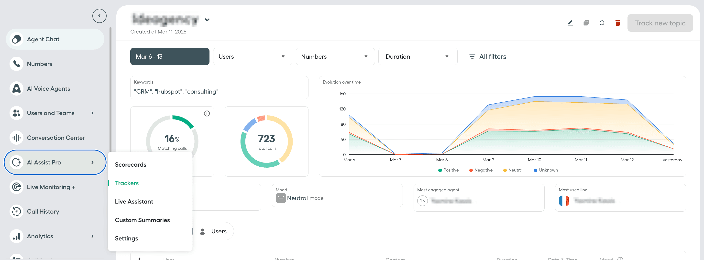
| Matching calls | Porcentaje de llamadas con transcripciones que contienen las palabras clave rastreadas, del total de llamadas analizadas con transcripciones. |
| Total calls | Número total de llamadas con transcripciones que contienen las palabras clave rastreadas, del total de llamadas analizadas con transcripciones. |
| Evolution over time | Un gráfico que muestra, a lo largo del tiempo, el número total de llamadas con transcripciones que contienen las palabras clave rastreadas, desglosado por estado de ánimo del cliente Positivo, Negativo, Neutral o Desconocido. |
| Call duration | La duración media de las llamadas con transcripciones que contienen las palabras clave rastreadas. |
| Customer mood | La categoría de sentimiento del cliente con la mayor proporción de llamadas con transcripciones que contienen las palabras clave rastreadas. Desconocido aparece en las llamadas en las que no se puede calcular el sentimiento del cliente, por ejemplo, cuando Aircall no calcula el análisis de sentimiento para llamadas con audio de menos de 2 minutos. |
| Most engaged agent | El nombre del agente con la mayor proporción de llamadas con transcripciones que contienen las palabras clave rastreadas. |
| Most used line | El nombre del Número de Aircall con la mayor proporción de llamadas con transcripciones que contienen las palabras clave rastreadas. |
| Conversations tab | Muestra la lista de llamadas con transcripciones que contienen las palabras clave rastreadas. |
| Users tab | Muestra la lista de agentes que participaron en llamadas con transcripciones que contienen las palabras clave rastreadas. |
Nota: La pestaña Users actualmente solo muestra los 10 primeros agentes que participaron en llamadas con transcripciones que contienen las palabras clave rastreadas.