Trackers are available for AI Assist customers as part of the paid AI Assist offering. Trackers provide managers with high-level conversation intelligence on key topics across transcribed calls.
Trackers allow customers to:
- Track conversation topics across transcribed calls, with statistics such as topic adoption, sentiment evolution, and more
- Gain business intelligence around the topics that matter most to their team
- Monitor adoption of new initiatives, understand customer and team pain points, and focus call reviews on business-critical topics
Who has access
- Owners, Admins, and Supervisors with an assigned AI Assist license have access to the Trackers page and can create, edit, and delete trackers.
- The analysis searches for the defined keywords in conversations with transcripts in English, French, Spanish, German, Dutch, Italian, and Portuguese.
- The keyword search is exact. It looks only for the keywords entered by the user and does not support automatic translation. For example, a search for the English keyword cat will not automatically search for the German keyword Katze.
- The analysis is available in the Trackers tab under AI Assist in the left navigation menu.
- Up to 25 trackers can be created per company.
.
Important: Aircall supports AI Assist and AI Assist Pro in 24 languages, across two coverage tiers. Here's what to expect from each:
Verified languages: English, French, Spanish, German, Dutch, Portuguese, Italian.
Available languages: 17 additional languages across Eastern Europe, the Nordics, and other regions (Polish, Romanian, Bulgarian, Czech, Hungarian, Slovak, Croatian, Russian, Catalan, Ukrainian, Swedish, Norwegian, Danish, Finnish, Turkish, Greek, Filipino). These are offered on a best-effort basis:
• Accuracy has not been validated to the same standard as Verified languages
• Quality may vary depending on accent, industry vocabulary, and audio conditions
• Predefined playbook templates are not available (custom playbooks still work)
If you rely on transcription or AI output quality for a business-critical workflow, we recommend using a Verified language where possible, or testing Additional languages on a representative sample of your calls first. Please, refer to our T&C.
Keyword types
Trackers support two types of keyword filters that determine how calls are matched based on transcript content.
Keyword filter types
There are two fields used to configure keyword behavior:
| Type | Field | Behavior |
|---|---|---|
| Include keywords | queryTerms | Matches calls where at least one keyword is found in the transcript (OR logic). |
| Exclude keywords | excludeQueryTerms | Rejects calls where any keyword is found. If present, the call is not matched. |
Combination modes
You can configure trackers using include keywords, exclude keywords, or both:
| Mode | Include keywords | Exclude keywords | Result |
|---|---|---|---|
| Include only | Required | — | Matches calls containing the include keywords. This is the original behavior. |
| Exclude only | — | Required | Matches calls that do not contain the exclude keywords. |
| Both (recommended) | Required | Required | Matches calls that contain include keywords and do not contain exclude keywords. |
Important: Exclude-only trackers can generate a very high volume of matches because they include every call where the specified words are absent. To narrow the scope, combine exclude keywords with include keywords.
Tip: At least one include keyword or one exclude keyword must be provided. You cannot create a tracker with both fields empty.
Functionality
Track a topic
Trackers are based on specific words, terms, or phrases that are mentioned in your conversations. When you set up a tracker, it searches for calls that contain the defined keywords and indexes those calls to the tracker.
Create, edit, and delete a tracker
Create
- In AI Assist, go to the Trackers tab.
- Click Track new topic.
- In the popup, enter a Tracker name that is meaningful and unique. There must not be another tracker with the same name.
- Enter the terms and phrases you want to track in the Keywords field. Press Enter after each individual keyword or phrase.
- If you add multiple keywords separated by a comma and then press Enter, they are treated as a single expression, not as separate keywords.
- If needed, refine the scope of the search by clicking Add filters. Trackers can be filtered by: Call type, Users, Numbers, and Said by.
- Click Matching calls last week to see how many calls matched the defined keywords over the last 7 days. If no calls match, you can adjust the keywords, or create the tracker anyway and allow future calls to populate it.
- Click Save to finish creating the tracker.
Edit, duplicate, and delete
- Click the edit icon next to Track new topic to rename, edit, duplicate, or delete a tracker. Trackers can be fully edited after creation. You can update the tracker name, keywords, user filters, and number filters at any time.
Note: Edits are not retroactive. Removing a keyword or filter does not remove past matching calls from the tracker's historical data. Adding a keyword or filter only applies to calls going forward.
- Click on the duplicate icon, right after the edit button to duplicate the tracker. Duplicating a tracker opens a new popup with the current tracker criteria pre-filled, which you can then modify.
Deleting a tracker is permanent and removes all statistics associated with that tracker.
Note: It is not possible to delete a tracker while the backfill process is in progress.
Backfill
When a tracker is created, one week of calls is backfilled. This means:
- The keyword search retroactively indexes conversations containing the defined keywords from the last 7 days.
- It may take from a few seconds up to a few minutes for the backfill to complete and for the tracker to populate with data.
- For trackers with many matching calls, backfill may take longer.
Click Refresh status to check whether the backfill process is still in progress.
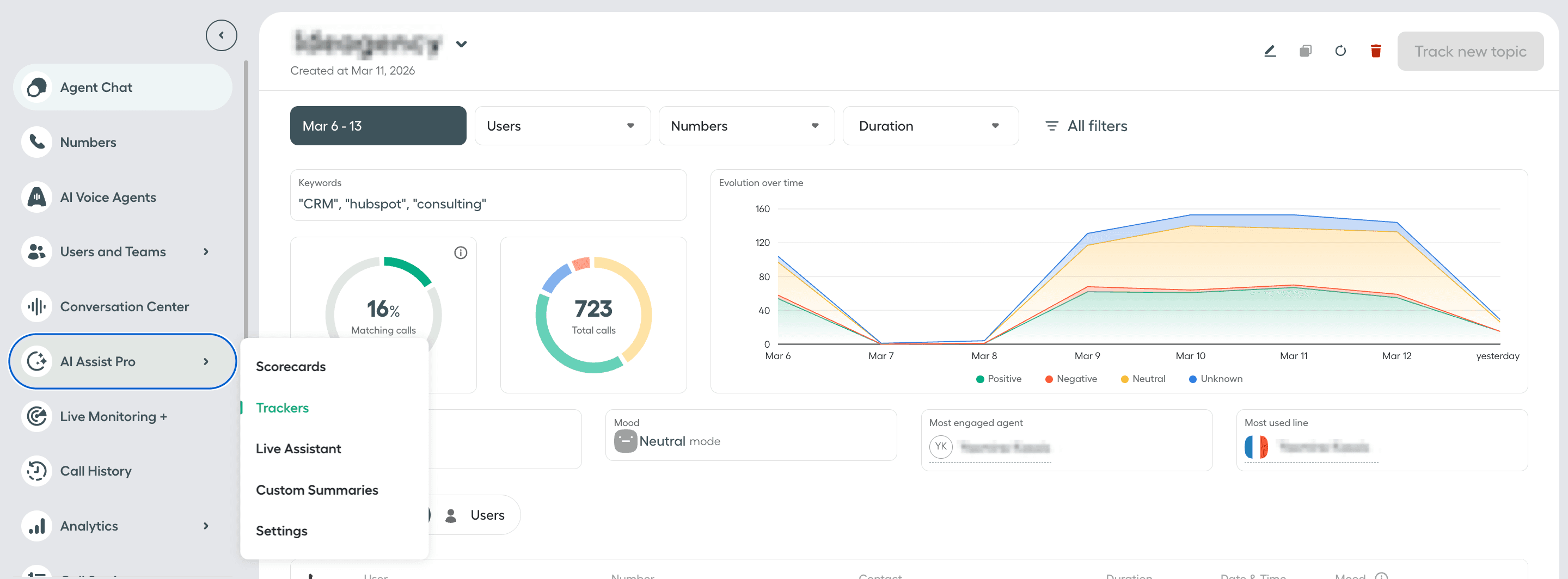
Tracker stats
Viewing and filtering stats
Select a tracker to visualize its stats. You can filter tracker stats by: Users, Numbers, Duration, Date, Type, Customers, and Mood.
On the Conversations tab, click Preview next to a call to view the conversation snippets containing the tracked keywords, along with the call's Summary, Key Topics, Tags, and Notes.
If no calls match the tracker criteria and selected filters, the page and charts will be empty.
Metrics
| Metric | Description |
|---|---|
| Matching calls | Percentage of calls with transcripts that contain the tracked keywords, out of analyzed calls with transcripts. |
| Total calls | Total number of calls with transcripts that contain the tracked keywords, out of analyzed calls with transcripts. |
| Evolution over time | A chart showing, over time, the total number of calls with transcripts containing the tracked keywords, broken down by Positive, Negative, Neutral, or Unknown customer mood. |
| Call duration | The average duration of calls with transcripts that contain the tracked keywords. |
| Customer mood | The customer mood category with the highest share of calls with transcripts containing the tracked keywords. Unknown appears for calls where customer mood cannot be calculated, for example when Aircall does not compute sentiment analysis for calls with audio shorter than 2 minutes. |
| Most engaged agent | The name of the agent with the highest share of calls with transcripts containing the tracked keywords. |
| Most used line | The name of the Aircall Number with the highest share of calls with transcripts containing the tracked keywords. |
| Conversations tab | Displays the list of calls with transcripts containing the tracked keywords. |
| Users tab | Displays the list of agents who participated in calls with transcripts containing the tracked keywords. |
Note: The Users tab currently displays only the first 10 agents who participated in calls with transcripts containing the tracked keywords.