Trackers stehen Kund:innen von AI Assist als Teil des kostenpflichtigen AI Assist-Angebots zur Verfügung. Trackers liefern Manager:innen übergreifende Gesprächsanalysen zu wichtigen Themen in transkribierten Anrufen.
Trackers ermöglichen Kund:innen Folgendes:
- Gesprächsthemen in transkribierten Anrufen verfolgen – mit Statistiken wie Themenakzeptanz, Entwicklung der Stimmung und mehr
- Business Intelligence zu den Themen gewinnen, die für ihr Team am wichtigsten sind
- Die Akzeptanz neuer Initiativen überwachen, Pain Points von Kund:innen und Team verstehen und Anrufprüfungen auf geschäftskritische Themen fokussieren
Wer Zugriff hat
- Eigentümer, Admins und Supervisors mit zugewiesener AI Assist-Lizenz haben Zugriff auf die Seite Trackers und können Tracker erstellen, bearbeiten und löschen.
- Die Analyse sucht nach den definierten Schlüsselwörtern in Gesprächen mit Transkripten auf Englisch, Französisch, Spanisch, Deutsch, Niederländisch, Italienisch und Portugiesisch.
- Die Schlüsselwortsuche ist exakt. Sie sucht nur nach den vom Benutzer eingegebenen Schlüsselwörtern und unterstützt keine automatische Übersetzung. Zum Beispiel sucht eine Suche nach dem englischen Schlüsselwort cat nicht automatisch nach dem deutschen Schlüsselwort Katze.
- Die Analyse ist im Tab Trackers unter AI Assist im linken Navigationsmenü verfügbar.
- Pro Unternehmen können bis zu 25 Tracker erstellt werden.
.
Achtung: Aircall unterstützt AI Assist und AI Assist Pro in 24 Sprachen über zwei Abdeckungsstufen hinweg. Das ist von den jeweiligen Stufen zu erwarten:
Verifizierte Sprachen: Englisch, Französisch, Spanisch, Deutsch, Niederländisch, Portugiesisch, Italienisch.
Verfügbare Sprachen: 17 weitere Sprachen in Osteuropa, den nordischen Ländern und anderen Regionen (Polnisch, Rumänisch, Bulgarisch, Tschechisch, Ungarisch, Slowakisch, Kroatisch, Russisch, Katalanisch, Ukrainisch, Schwedisch, Norwegisch, Dänisch, Finnisch, Türkisch, Griechisch, Filipino). Diese werden nach bestem Bemühen angeboten:
• Die Genauigkeit wurde nicht nach demselben Standard wie bei verifizierten Sprachen validiert
• Die Qualität kann je nach Akzent, branchenspezifischem Vokabular und Audiobedingungen variieren
• Vordefinierte Playbook-Vorlagen sind nicht verfügbar (benutzerdefinierte Playbooks funktionieren weiterhin)
Wenn Sie sich bei einem geschäftskritischen Workflow auf die Qualität von Transkriptionen oder KI-Ausgaben verlassen, empfehlen wir, nach Möglichkeit eine verifizierte Sprache zu verwenden oder zusätzliche Sprachen zunächst mit einer repräsentativen Stichprobe Ihrer Anrufe zu testen. Weitere Informationen finden Sie in unseren T&C.
Schlüsselworttypen
Trackers unterstützen zwei Arten von Schlüsselwortfiltern, die festlegen, wie Anrufe anhand des Inhalts des Transkripts abgeglichen werden.
Typen von Schlüsselwortfiltern
Es gibt zwei Felder zum Konfigurieren des Schlüsselwortverhaltens:
| Typ | Feld | Verhalten |
|---|---|---|
| Schlüsselwörter einschließen | queryTerms | Gleicht Anrufe ab, bei denen mindestens ein Schlüsselwort im Transkript gefunden wird (ODER-Logik). |
| Schlüsselwörter ausschließen | excludeQueryTerms | Lehnt Anrufe ab, bei denen ein beliebiges Schlüsselwort gefunden wird. Falls vorhanden, wird der Anruf nicht abgeglichen. |
Kombinationsmodi
Sie können Tracker mit einzuschließenden Schlüsselwörtern, auszuschließenden Schlüsselwörtern oder mit beidem konfigurieren:
| Modus | Schlüsselwörter einschließen | Schlüsselwörter ausschließen | Ergebnis |
|---|---|---|---|
| Nur einschließen | Erforderlich | — | Gleicht Anrufe ab, die die einzuschließenden Schlüsselwörter enthalten. Dies ist das ursprüngliche Verhalten. |
| Nur ausschließen | — | Erforderlich | Gleicht Anrufe ab, die die auszuschließenden Schlüsselwörter nicht enthalten. |
| Beides (empfohlen) | Erforderlich | Erforderlich | Gleicht Anrufe ab, die einzuschließende Schlüsselwörter enthalten und keine auszuschließenden Schlüsselwörter enthalten. |
Achtung: Tracker nur mit Ausschlüssen können ein sehr hohes Volumen an Treffern erzeugen, da sie jeden Anruf einschließen, in dem die angegebenen Wörter nicht vorkommen. Um den Umfang einzugrenzen, kombinieren Sie auszuschließende Schlüsselwörter mit einzuschließenden Schlüsselwörtern.
Tipp: Es muss mindestens ein einzuschließendes Schlüsselwort oder ein auszuschließendes Schlüsselwort angegeben werden. Sie können keinen Tracker erstellen, wenn beide Felder leer sind.
Funktionalität
Ein Thema verfolgen
Trackers basieren auf bestimmten Wörtern, Begriffen oder Ausdrücken, die in Ihren Gesprächen erwähnt werden. Wenn Sie einen Tracker einrichten, sucht er nach Anrufen, die die definierten Schlüsselwörter enthalten, und indiziert diese Anrufe für den Tracker.
Einen Tracker erstellen, bearbeiten und löschen
Erstellen
- Gehen Sie in AI Assist zum Tab Trackers.
- Klicken Sie auf Neues Thema verfolgen.
- Geben Sie im Pop-up einen aussagekräftigen und eindeutigen Trackernamen ein. Es darf keinen anderen Tracker mit demselben Namen geben.
- Geben Sie die Begriffe und Ausdrücke, die Sie verfolgen möchten, in das Feld Schlüsselwörter ein. Drücken Sie nach jedem einzelnen Schlüsselwort oder Ausdruck die Eingabetaste.
- Wenn Sie mehrere Schlüsselwörter durch ein Komma getrennt hinzufügen und dann die Eingabetaste drücken, werden sie als ein einzelner Ausdruck behandelt, nicht als separate Schlüsselwörter.
- Verfeinern Sie bei Bedarf den Suchumfang, indem Sie auf Filter hinzufügen klicken. Tracker können gefiltert werden nach: Anruftyp, Nutzer, Rufnummern und Gesagt von.
- Klicken Sie auf Übereinstimmende Anrufe letzte Woche, um zu sehen, wie viele Anrufe in den letzten 7 Tagen mit den definierten Schlüsselwörtern übereinstimmten. Wenn keine Anrufe übereinstimmen, können Sie die Schlüsselwörter anpassen oder den Tracker trotzdem erstellen und ihn mit künftigen Anrufen füllen lassen.
- Klicken Sie auf Speichern, um die Erstellung des Trackers abzuschließen.
Bearbeiten, duplizieren und löschen
- Klicken Sie auf das Bearbeitungssymbol neben Neues Thema verfolgen, um einen Tracker umzubenennen, zu bearbeiten, zu duplizieren oder zu löschen. Tracker können nach der Erstellung vollständig bearbeitet werden. Sie können den Trackernamen, die Schlüsselwörter, Benutzerfilter und Rufnummernfilter jederzeit aktualisieren.
Hinweis: Änderungen wirken nicht rückwirkend. Das Entfernen eines Schlüsselworts oder Filters entfernt keine früher übereinstimmenden Anrufe aus den historischen Daten des Trackers. Das Hinzufügen eines Schlüsselworts oder Filters gilt nur für zukünftige Anrufe.
- Klicken Sie auf das Symbol zum Duplizieren direkt nach der Schaltfläche zum Bearbeiten, um den Tracker zu duplizieren. Durch das Duplizieren eines Trackers wird ein neues Pop-up mit vorausgefüllten aktuellen Trackerkriterien geöffnet, die Sie anschließend ändern können.
Das Löschen eines Trackers ist dauerhaft und entfernt alle mit diesem Tracker verbundenen Statistiken.
Hinweis: Es ist nicht möglich, einen Tracker zu löschen, während der Backfill-Vorgang läuft.
Backfill
Wenn ein Tracker erstellt wird, wird eine Woche an Anrufen nachträglich aufgefüllt. Das bedeutet:
- Die Schlüsselwortsuche indiziert Gespräche mit den definierten Schlüsselwörtern aus den letzten 7 Tagen rückwirkend.
- Es kann einige Sekunden bis mehrere Minuten dauern, bis der Backfill abgeschlossen ist und der Tracker mit Daten gefüllt wird.
- Bei Trackern mit vielen übereinstimmenden Anrufen kann der Backfill länger dauern.
Klicken Sie auf Status aktualisieren, um zu prüfen, ob der Backfill-Vorgang noch läuft.
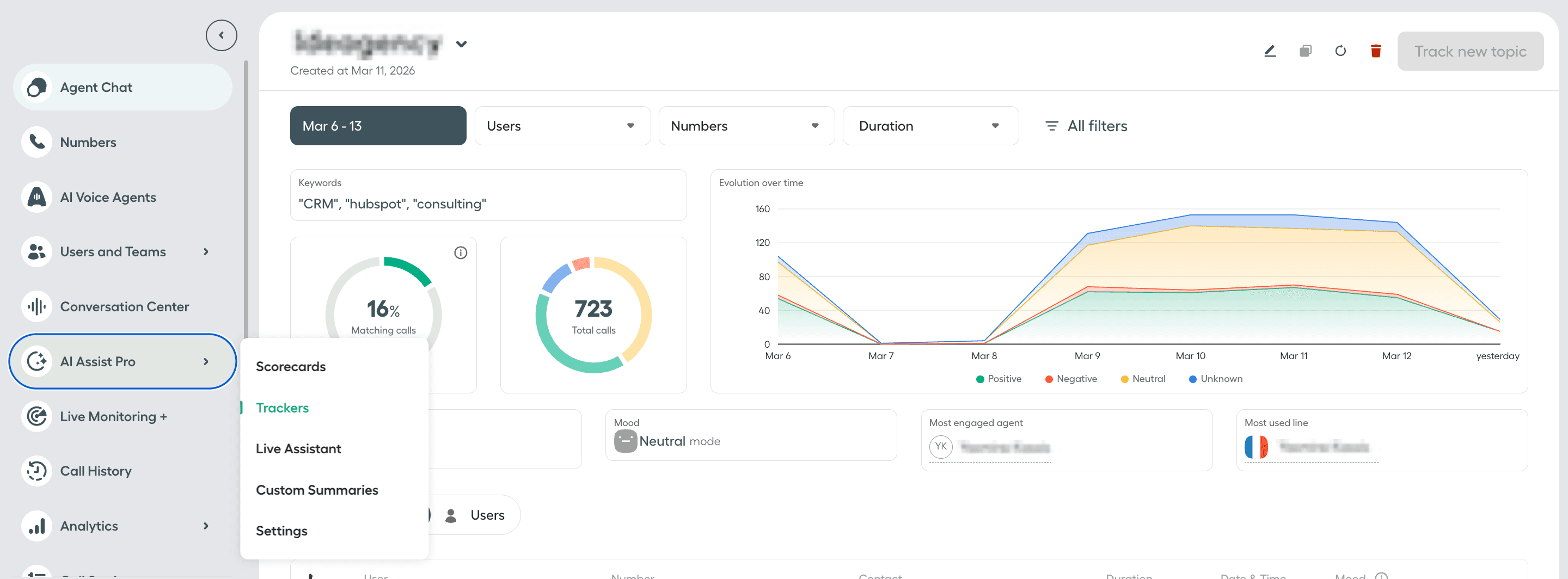
Tracker-Statistiken
Statistiken anzeigen und filtern
Wählen Sie einen Tracker aus, um seine Statistiken anzuzeigen. Sie können Tracker-Statistiken filtern nach: Nutzer, Rufnummern, Dauer, Datum, Typ, Kund:innen und Stimmung.
Klicken Sie auf dem Tab Conversations neben einem Anruf auf Vorschau, um die Gesprächsausschnitte mit den verfolgten Schlüsselwörtern zusammen mit der Zusammenfassung, den Schlüsselthemen, Tags und Notizen des Anrufs anzuzeigen.
Wenn keine Anrufe mit den Trackerkriterien und ausgewählten Filtern übereinstimmen, bleiben die Seite und die Diagramme leer.
Metriken
| Metrik | Beschreibung |
|---|---|
| Übereinstimmende Anrufe | Prozentsatz der Anrufe mit Transkripten, die die verfolgten Schlüsselwörter enthalten, gemessen an den analysierten Anrufen mit Transkripten. |
| Anrufe insgesamt | Gesamtzahl der Anrufe mit Transkripten, die die verfolgten Schlüsselwörter enthalten, gemessen an den analysierten Anrufen mit Transkripten. |
| Entwicklung im Zeitverlauf | Ein Diagramm, das im Zeitverlauf die Gesamtzahl der Anrufe mit Transkripten zeigt, die die verfolgten Schlüsselwörter enthalten, aufgeschlüsselt nach positiver, negativer, neutraler oder unbekannter Laune der Kund:innen. |
| Anrufdauer | Die durchschnittliche Dauer von Anrufen mit Transkripten, die die verfolgten Schlüsselwörter enthalten. |
| Laune der Kund:innen | Die Kategorie der Laune der Kund:innen mit dem höchsten Anteil an Anrufen mit Transkripten, die die verfolgten Schlüsselwörter enthalten. Unbekannt erscheint bei Anrufen, bei denen die Laune der Kund:innen nicht berechnet werden kann, zum Beispiel wenn Aircall für Anrufe mit einer Audio-Länge von unter 2 Minuten keine Sentimentanalyse berechnet. |
| Agent:in mit dem höchsten Engagement | Der Name der Agent:in mit dem höchsten Anteil an Anrufen mit Transkripten, die die verfolgten Schlüsselwörter enthalten. |
| Am häufigsten verwendete Leitung | Der Name der Aircall-Rufnummer mit dem höchsten Anteil an Anrufen mit Transkripten, die die verfolgten Schlüsselwörter enthalten. |
| Tab „Conversations“ | Zeigt die Liste der Anrufe mit Transkripten an, die die verfolgten Schlüsselwörter enthalten. |
| Tab „Users“ | Zeigt die Liste der Agent:innen an, die an Anrufen mit Transkripten teilgenommen haben, die die verfolgten Schlüsselwörter enthalten. |
Hinweis: Der Tab Users zeigt derzeit nur die ersten 10 Agent:innen an, die an Anrufen mit Transkripten teilgenommen haben, die die verfolgten Schlüsselwörter enthalten.